Hi zusammen,
ich beobachte seit langem sporadische Neustarts von Homeassistant. Wann genau diese begonnen haben, kann ich nicht genau sagen. Sicher bin ich jedoch, dass sie bereits seit dem Umzug vom RPI 4 auf den NUC mit Proxmox bestehen. Ob sie auf dem RPI4 bereits auftauchten, kann ich nicht mehr genau sagen. Mir ist das ganze nur zufällig aufgefallen, da ich immer nach einem HA-Neustart die Fehler "Netzwerkspeichergerät ausgefallen" zu meinen im Standby befindlichen NAS angezeigt bekomme. - Ist auch soweit klar, da sich die beiden NAS immer nach 20 Minuten runterfahren. Leider kann ich nicht genau sagen was im Log vor dem Neustart für ein Fehler auftaucht, da diese ja nach dem Neustart gelöscht sind.
Nach dem sporadischen Neustart erhalte ich im HA_Core Log jedoch ebenfalls einen Hinweis darauf, dass nicht sichergestellt werden konnte, dass die Datenbank ordnungsgemäß herunter gefahren wurde. (siehe Bild)
Zusammenfassend äußert sich dies so:
- Homeassistant startet sporadisch nach einem selbstausgeführten VM-Start neu.
Meist passiert dies innerhalb der ersten 24 Stunden nach dem ich HA aus Backup-/Proxmox Update-gründen auf Proxmox komplett herunter gefahren und neu gestartet habe. Nach dem Homeassistant sich selbst dann neu gestartet hat, kommt es in ganz seltenen Fällen nach mehreren Tagen zu einem erneuten Neustart. - Proxmox bekommt vom Neustart von HA nichts mit. Betriebszeitzähler unter Proxmox zeigt kein Neustart der VM an!
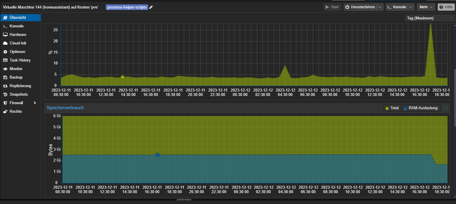
- RAM läuft nicht voll. Wenn es zum Neustart kommt, ist noch locker über 50 % RAM verfügbar (siehe Screenshot)
Ich habe lange hierzu im Netz recherchiert und das hier gefunden:
https://community.home-assistant.io/t/h ... mox/441535
Eine Lösung konnte ich hier aber nicht rauslesen..
Hat noch jemand das gleiche Problem und weiß wie man dies lösen kann?
Hier kann man gut die RAM + CPU Auslastung bei und nach einem solchen Neustart in Proxmox sehen:

Hier der HA_Core_Log nach dem Neustart:
ha_core_log.png
Lieben Dank im Voraus für eure Unterstützung!
LG
Tobi