Seite 1 von 1
Einstellung für Leisungsmessteckdosen
Verfasst: So 17. Jul 2022, 13:36
von luchs2a
Hallo,
ichhabe einen Stromsensorsteckdose von Aquara über Zigbee eingebunden. Diese wird nur als Farblich unterschiedlicher Balken angezeigt. Ja man kann durch "mouse over" erkennen was los ist, ich halte das nicht für intuitiv. (siehe Bild)

- HASSIO Verlauf Leistungsansicht.png (75.62 KiB) 1329 mal betrachtet
Frage / Variante 1 : Kann man das irgendwo einstellen das die Farbverläufe einer "klassischen" Heatmap entsprechen also von blau über grün nach rot (Violett) ?
Frage / Variante 2: Kann man das Anzeigeverhalten in der Form ändern, wie sich der eingebundene Homematic Steckdosensensor verhält ( interne Raberrymatic) also als klassische Kurve? (unterer Teil des Bildes irgendwie).
Was sich auch noch irgendwie darauf bezieht, warum auch immer kommen die Daten der Zigbee/Aquara Geräte nicht in der Influss db an.
Kann ich aber gerne auch in eine anderen Post packen wenn gewünscht.
Danke Grüße
Micha
Ps Auszug Configuration.yaml
Code: Alles auswählen
influxdb:
host: a0d7b954-influxdb
port: 8086
database: !secret Influx_db
username: !secret Influx_User
password: !secret Influx_Passwort
max_retries: 3
default_measurement: state
exclude:
domains:
- automation
- weblink
- updater
entities:
- sun.sun
- sensor.moon
- sensor.date_time
- sensor.daylight
include:
domains:
- sensor
- switch
- binary_sensor
Re: Einstellung für Leisungsmessteckdosen
Verfasst: So 17. Jul 2022, 13:52
von Jim_OS
Hi Micha,
so ganz genau verstehe ich nicht was Du mit der Anzeige meinst. Geht es Dir jetzt nur um die Anzeige bei Verlauf, oder auf dem Dashboard?
Die Steckdose hat ja die unterschiedlichen Entitäten und diese lassen sich dann auf dem Dashboard auch auf unterschiedlichste Weisen anzeige.
Steckdose_Grafik.png
Steckdose_Zeiger.png
Steckdose_PV.png
VG Jim
Re: Einstellung für Leisungsmessteckdosen
Verfasst: So 17. Jul 2022, 14:03
von luchs2a
...,
ich meine die Anzeige im Verlauf (ich habe da nur ein farbigen Verlaufsbalken). Aber der Gedanke fürs Dashboard hat eventuell ein Hinweis gegeben. Denn dort wird es als Dimensionslose Zahl angezeigt. Siehe

- HASSIO Dashboard Steckdose.png (56.4 KiB) 1325 mal betrachtet
In der Küche ist das Homematic Gerät ist Diagrammverlauf im Keller das Aquara. Da wäre zumindest schonmal ein Unterschied zu erkennen. An der Stelle habe ich aber auch kein Schimmer wie damit umzugehen ist.
Micha
Re: Einstellung für Leisungsmessteckdosen
Verfasst: So 17. Jul 2022, 14:33
von luchs2a
Wenn ich mir das nochmal überlege, sollte doch eine dimensionslose Zahl nicht zu solchem Verhalten führen.
Wenn ich das genaue betrachte, ist das eine mit Komma und die andere mit Punkt getrennt. Könnte sowas der Auslöser sein?
Wie bekomme ich raus ob das eine Zahl ist und keine Zeichenkette? Wenn ja wo stellt man die Interpretation ein?
Fragen über Fragen
Re: Einstellung für Leisungsmessteckdosen
Verfasst: So 17. Jul 2022, 14:51
von Jim_OS
Der Verlaufs-Menüpunkt ist m.M.n. ja eigentlich nur als "Archiv" gedacht und weniger dafür damit irgendwelche Visualisierungen auf dem Dashboard zu machen. Was Du damit anstellen kannst ist ja hier beschrieben: https://www.home-assistant.io/integrations/history/
Wenn es um die Visualisierung geht sind dafür ja die unterschiedlichen Karten vorgesehen die HA mitliefert.
HA_Karten.png
Dazu kommen dann noch die unterschiedlichsten Möglichkeiten durch Add-ons usw. von Usern.
Welche Attribute ein Gerät bzw. eine Entität hat kannst Du Dir ja bei Entwicklerwerkzeuge --> Zustände --> Attribute anschauen. Die Attribute wie z.B. device_class: power lassen sich grundsätzlich auch ändern. Das sollte man aber nur machen wenn man weiß was man tut. 
VG Jim
Re: Einstellung für Leisungsmessteckdosen
Verfasst: So 17. Jul 2022, 20:50
von Osorkon
@luchs2a Ob die History als Graph oder als bunter Balken angezeigt wird, hängt davon ab. Ob es sich bei dem Sensor Wert um einen Zahl oder ein Text handelt.
Im Fall Deiner Arara Steckdosen werden die Sensor Werte, so wie es scheint als Text wiedergegeben.
Ob das am Gerät oder an der integration liegt, oder am beiden kann ich Dir nicht sagen.
Du könntest Dir aber ein Template Sensor anlegen und den Sensorwert als float oder Integer formatieren.
Gruß
Osorkon
Re: Einstellung für Leisungsmessteckdosen
Verfasst: So 17. Jul 2022, 23:13
von luchs2a
Guten Abend,
ich glaube ich habe es gelöst. Dadurch das Jim Danke meinte ich solle doch mal in das Entwicklermenue schauen, habe ich das getan und versucht zu verstehen was man mir dort sagen will. Auch Osorkon hatte mich ja in meinem Eindruck bestärkt.
Erkenntnis 1: wenn man auf den "blauen" Link klickt kommt obendrüber ein Auszug der zugehörigen YAML (wieder was gelernt)

- hoassi Sensor vorher.png (89.2 KiB) 1296 mal betrachtet
Wir sehen das ding hat recht wenig Attribute insbesondere im Vergelich zu den Funktionierenden Steckdosen von Homematic.
Ich bin recht schmerzfrei und habe mal probiert. was passiert wenn man da mehr mitgibt. wie :

- hoassi sensor geändert.png (33.38 KiB) 1296 mal betrachtet
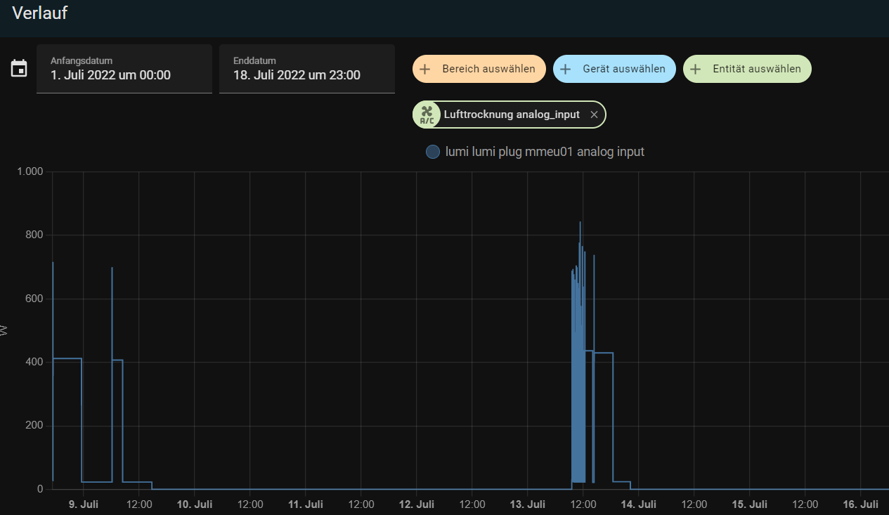
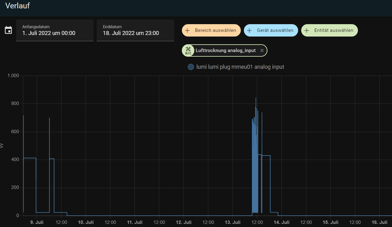
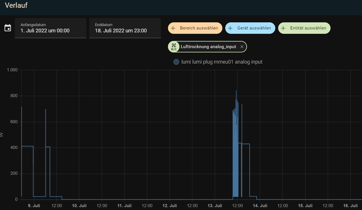
Und siehe da schon geht es wie gewünscht HURRA . Es wird sogar rückwirkend neu interpretiert

- hoassi verlauf neu.png (40.76 KiB) 1296 mal betrachtet
Kurze Zeit später kommt die Ernüchterung ! das ganze ist wieder weg ! Kack
Also nochmal grob google befragen und irgendwas rumklicken und siehe da Erkenntniss 2: das man kann der conif..... .yaml die Werte mitgeben in der Form:
Code: Alles auswählen
....
homeassistant:
customize:
# Add an entry for each entity that you want to overwrite.
sensor.lumi_lumi_plug_mmeu01_analog_input:
state_class: measurement
unit_of_measurement: W
device_class: power
sensor.lumi_lumi_plug_mmeu01_95ac0200_analog_input
friendly_name: Kuehlgerät Leistung
state_class: measurement
unit_of_measurement: W
device_class: power
.....
Den Kram neu starten und schon geht es dauerhaft wie oben gezeigt.
Wieso das nun nicht schon von Haus aus mitkommt ist mir schleierhaft das es ja gerade um diese Funktion bei den Steckdosen geht. Ich habe das Zigbee (ConBeeII) übrigens über ZHA eingebunden. Wenn man sich die Krämpfe auf Git anliest scheint es da noch echte Probleme zu geben... .
Wie ist das eigentlich, wenn es z.B. Aktualisierungen im ZHA gibt werden die dann automatisch auf bereits existierende Geräte angewendet?
Mal sehen was man auf der Schiene noch raus kitzeln kann. Immer stück für Stück. Der krampf für mich besteht in der Doku... .
Insbesondere das es nicht Dt. ist
Grüße
Micha